跳转到帖子

游客您好,欢迎来到黑客世界论坛!您可以在这里进行注册。

赤队小组-代号1949(原CHT攻防小组)在这个瞬息万变的网络时代,我们保持初心,创造最好的社区来共同交流网络技术。您可以在论坛获取黑客攻防技巧与知识,您也可以加入我们的Telegram交流群 共同实时探讨交流。论坛禁止各种广告,请注册用户查看我们的使用与隐私策略,谢谢您的配合。小组成员可以获取论坛隐藏内容!

TheHackerWorld官方

Kali Linux 2023.1 Release (Kali Purple & Python Changes)

精选回复

发布于

今天,我们发布了Kali 2023.1(也是我们成立10 周年纪念日)!当您读完这篇文章时,它就可以立即下载或更新。

值此我们成立10 周年之际,我们很高兴地宣布,我们将推出一些特别的活动来庆祝。请继续关注即将发布的博客文章以获取更多信息! Edit: 它出来了!

自12 月: 发布2022.4 以来的变更日志h2

卡利紫- 新时代的黎明。 Kali 不仅是进攻,而且开始防守Python 更改- Python 3.11 PIP 更改向前推进2023 主题- 我们每年一次的主题更新!这次,旧的又是新的桌面更新- Xfce 4.18 KDE Plasma 5.27默认内核设置- 是什么让Kali 内核与众不同新工具- 一如既往,添加了各种新工具

卡利紫

我们正在创造公平的竞争环境!

多年来,我们已经完善了我们的专业领域——进攻性安全。我们现在开始涉足新领域:防御安全!

我们正在“Kali Purple”发布前进行初步技术预览。这仍处于起步阶段,需要时间才能成熟。但你可以开始看到Kali 扩张的方向。您也可以参与帮助塑造方向!

images/kali-purple-icon.svg

什么是Kali Purple?蓝色和紫色团队的一站式商店。

感觉很红吗?感觉忧郁吗? Kali Purple: 你就是你!

还记得十年前我们对Kali Linux 所做的事情吗?或者之前有BackTrack?我们让每个人都可以使用进攻性安全。无需昂贵的许可证,无需商业级基础设施,无需编写代码或编译工具即可使其全部工作mldr;只需下载Kali Linux 即可完成您的任务。

我们很高兴开始新的旅程,我们的使命是为防御安全做同样的事情: 只需下载Kali Purple 并做你的事情。

Kali Purple 最初是一个概念验证,后来发展成为一个框架,然后是一个平台(就像今天的Kali 一样)。目标是让每个人都能获得企业级安全性。

Kali Purple 里有什么?在更高的层次上,Kali Purple 由: 组成

终极SOC In-A-Box 的参考架构;非常适合:学习练习SOC分析和威胁狩猎安全控制设计和测试蓝/红/紫组队练习Kali间谍与间谍竞赛(裸指关节蓝与红)保护中小型环境超过100种防御工具,例如:Arkime - 完整数据包捕获和分析CyberChef - 网络瑞士军刀弹性安全- 安全信息和事件管理GVM - 漏洞ScannerTheHive - 事件响应平台Malcolm - 网络流量分析工具套件Suricata - 入侵检测系统Zeek - (另一个)入侵检测系统(两者都有各自的用例!)mldr;当然还有所有常用的Kali 工具防御工具文档预生成的图像Kali Autopilot - 用于自动攻击的攻击脚本构建器/框架Kali Purple Hub 供社区共享:练习pcapsKali Autopilot 脚本蓝色团队练习社区维基根据NIST CSF(美国国家标准与技术研究所关键基础设施网络安全)的防御菜单结构:IdentifyProtectDetectRespondRecoverKali Purple Discord 频道用于社区协作和乐趣以及主题: 安装程序,菜单条目Xfce!mldr;这只是我们旅程的开始。

屏幕截图

这就是它的样子。一些防御工具:

弹性SIEM:

Elastic SIEM

阿基梅:

Arkime

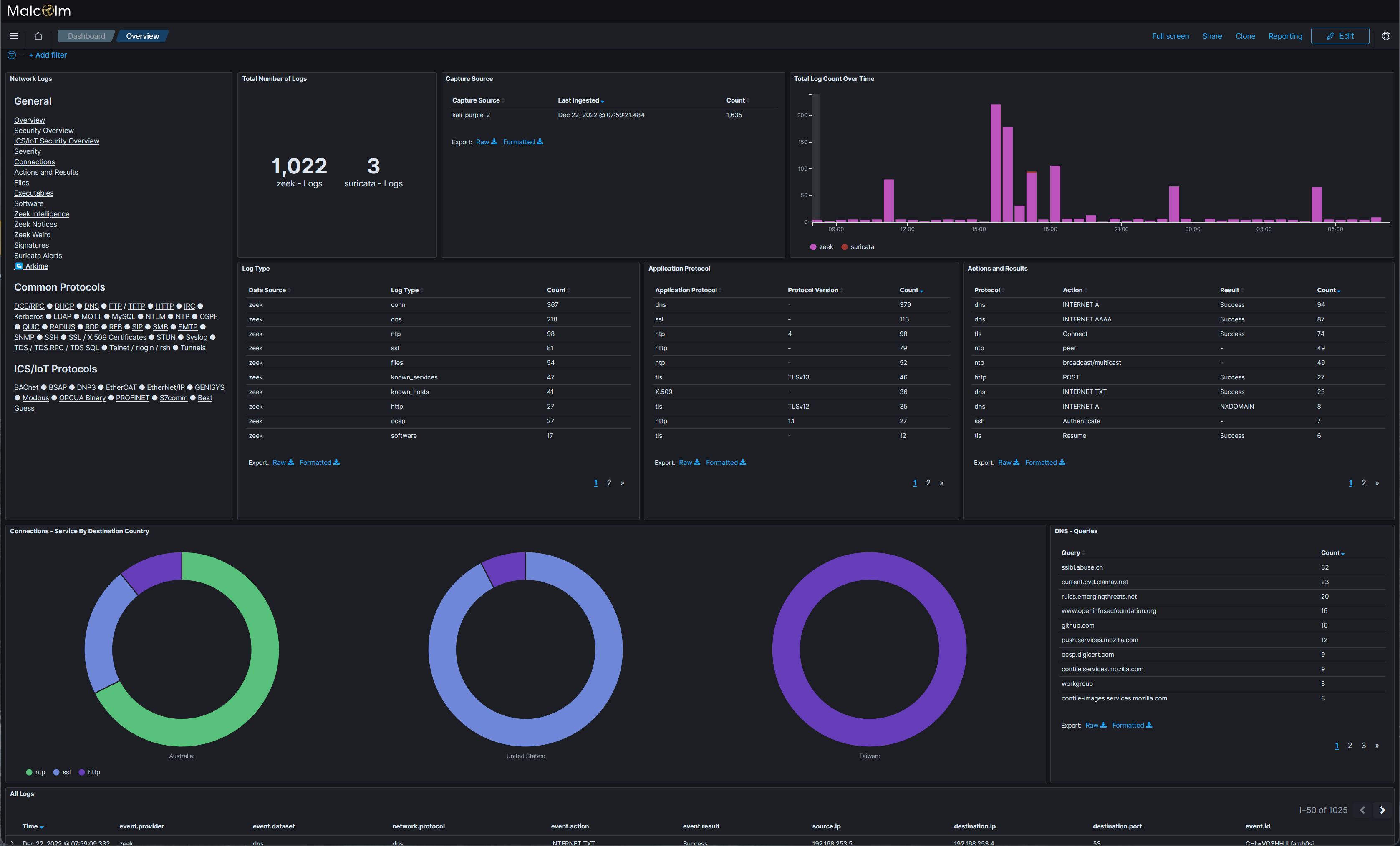
马尔科姆:

Malcolm

安装程序、菜单和Xfce:

Kali Purple installer

Kali Purple menu

Kali Purple Xfce

请前往Kali Purple 维基加入该运动。

Python 更新变化

Debian 正在准备推出下一个稳定版本(大约每两年发布一次,看起来可能会在今年夏天)。结果,各地的软件包都在更新。活跃的软件包维护者正在将他们的工作升级到最新版本,否则,下一个版本的等待将是漫长的!

Python 也不例外,Python 3.11 现已出现在Debian 中,它具有更多信息性错误回溯和巨大的速度提升(10-60% 之间)。升级不应产生像从$PATH 中删除python 或什至Python 2 - Python 3 迁移那样大的影响。但它在支持旧包方面给我们带来了一些麻烦。

然而,有一些事情可能会让人们措手不及,并对某些用户造成影响,特别是如果你“错误”地使用了Python。 Python 的PIP 行为。这已经在Debian 测试中生效,我们最近应用了一个临时补丁,给我们的用户多一点时间。以下任何一个看起来熟悉吗?你能看出哪里出了问题吗?

┌──(kali㉿kali)-[~]

└─$ pip install --user thisisapythonmodule

┌──(kali㉿kali)-[~]

└─$ sudo pip install anotherpythonmodule

有什么突出的地方吗?上面的两个命令将尝试使用Python 的包管理器pip(Pip Installs Packages)安装Python 模块。问题是,它们可能会发生冲突,从而破坏操作系统的包管理生态系统apt(高级包工具)!

那么你应该采取什么不同的做法呢?三种选择:

使用apt install python3-package (简单,推荐简单)使用venv (稍微复杂但仍然推荐)使用--break-system-packages (警告警告警告!)就像我们之前说过的,我们的补丁只是临时的。我们当前的行为将会改变(就像Debian 已经发生的那样)。当Kali 2023.4 在今年第四季度发布时,我们将放弃我们的补丁,Pip 将拒绝在系统范围内安装软件包。因此,您可以执行以下三个包操作之一。

我们将在每个Kali 版本准备进行更改时提醒您这一点。我们希望您已经使用了正确的程序。如果您没有,我们希望有足够的时间将脚本、管道和文档更新为受支持的推荐方式之一。

APT

我们个人首选的方法,也是我们认为最简单的方法,apt。我们想看看是否已经有Python 模块的Debian 包,并使用它(如果可能)。一个快速的经验法则是要么盲猜名字,要么搜索:

┌──(kali㉿kali)-[~]

└─$ sudo apt install python3-thisisapythonmodule

[.]

┌──(kali㉿kali)-[~]

└─$ apt search python3 anotherpythonmodule

[.]

如果您想要打包Python 模块,请告诉我们。如果您想要更新Python 模块,请再次告诉我们。

venv

有时apt 可能不适合您,例如还没有Debian 软件包或者我们的网络存储库中的内容已过时。看,我们明白了。您可能需要最新版本的Python 库,因此从Pip 中获取可以满足您的需求。然而,添加/更新/删除文件会产生影响,而包管理器都不知道。但他们可能会。例如,当包管理器更新了模块,或者您尝试使用其他生态系统安装模块时。

进入。 venv(虚拟环境)。这创建了一个完全独立的区域。快速速成课程可帮助提醒您:

┌──(kali㉿kali)-[~]

└─$ sudo apt install python3-venv

┌──(kali㉿kali)-[~]

└─$ mkdir -pv ~/.venvs/

┌──(kali㉿kali)-[~]

└─$ python3 -m venv ~/.venvs/myfirstvenv

现在,您可以通过两种方式之一与新的虚拟环境进行交互。

您可以执行“一次性操作”one-liner:

┌──(kali㉿kali)-[~]

└─$ ~/.venvs/myfirstvenv/bin/python -m pip install thisisapythonmodule

┌──(kali㉿kali)-[~]

└─$ ~/.venvs/myfirstvenv/bin/python -m pip 列表

[.]

否则,您可以加载到更持久的虚拟环境中:

┌──(kali㉿kali)-[~]

└─$ 源~/.venvs/myfirstvenv/bin/activate

┌──(myfirstvenv)(kali㉿kali)-[~]

└─#点子列表

[.]

┌──(myfirstvenv)(kali㉿kali)-[~]

└─#停用

┌──(kali㉿kali)-[~]

└─$

执行任一方法,选择最适合您的需要、要求和设置的方法!

中断系统包

好的,训斥够了。

如果您想忽略一切,并且不关心后果,请将--break-system-packages 添加到命令末尾。该选项的名称不言而喻,不要告诉我们我们没有警告您!请不要在Python 停止工作时打开错误报告。请阅读本文,pep-0668。示例:

┌──(kali㉿kali)-[~]

└─$ sudo apt install python3-pip

┌──(kali㉿kali)-[~]

└─$ sudo pip install python-nmap

error: 外部管理环境

× 该环境由外部管理

╰─ 要在系统范围内安装Python 软件包,请尝试apt install

python3-xyz,其中xyz 是您要尝试的包

安装。

如果您想安装非Debian 打包的Python 包,

使用python3 -m venv path/to/venv 创建虚拟环境。

然后使用path/to/venv/bin/python 和path/to/venv/bin/pip。制造

确保你已经安装了python3-full。

如果您想安装非Debian 打包的Python 应用程序,

使用pipx install xyz 可能是最简单的,它将管理

为您打造的虚拟环境。确保您已安装pipx。

有关详细信息,请参阅/usr/share/doc/python3.11/README.venv。

note: 如果你相信这是

创建帐户或登录后发表意见

最近浏览 0

  • 没有会员查看此页面。